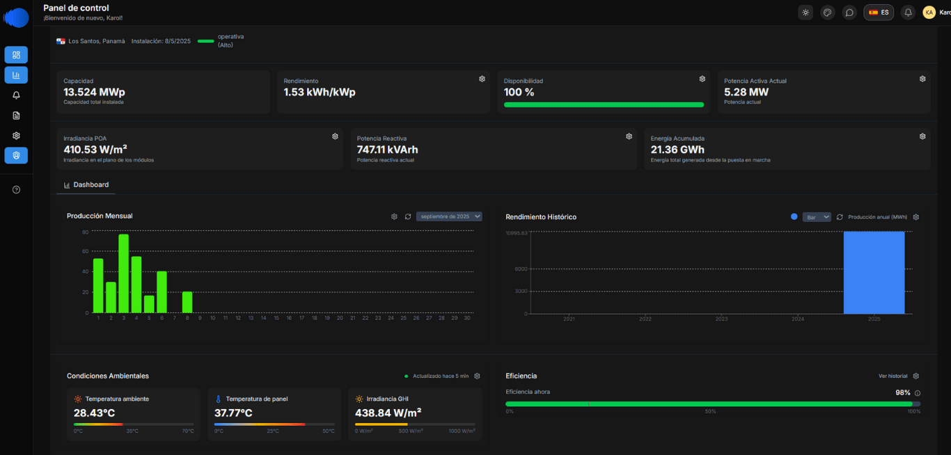
Permite visualizar y analizar los datos operativos en tiempo real, ofreciendo una visión centralizada de las operaciones para una toma de decisiones eficiente.


Dashboard de monitoreo en tiempo real
MONITOREO DE DATOS EN TIEMPO REAL
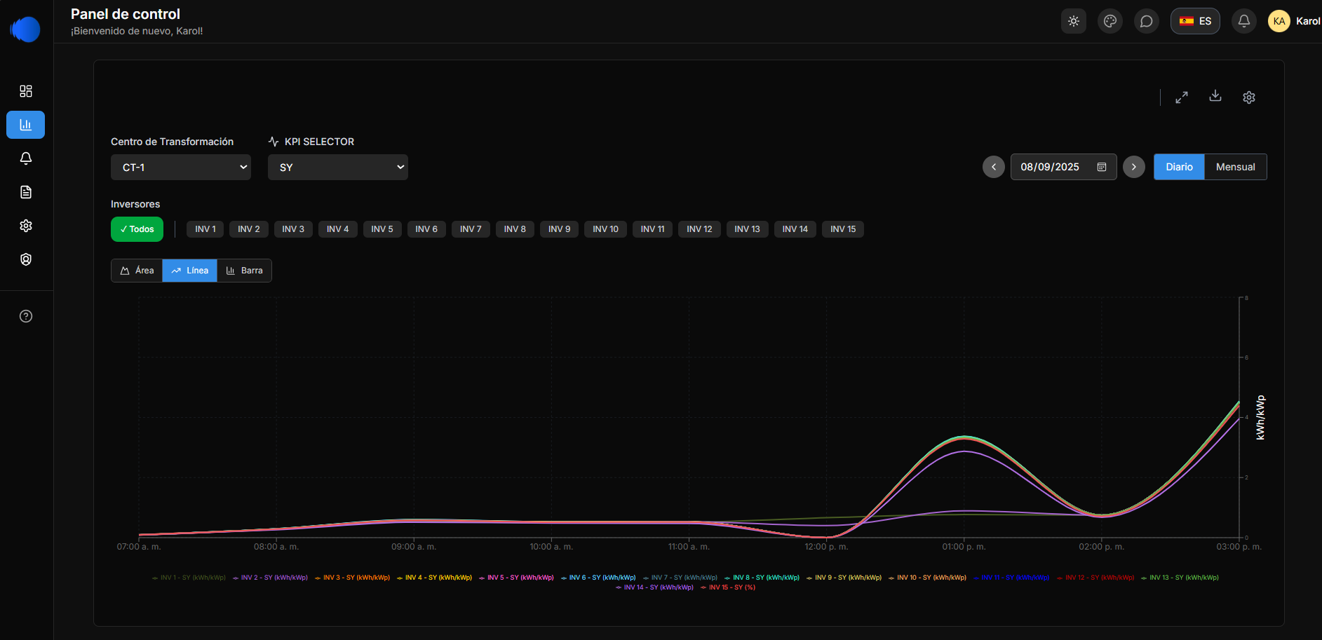
Gráficas personalizadas y visualización de datos
Análisis de rendimiento y reportes
Brinda herramientas avanzadas para generar reportes detallados y analizar el rendimiento de los sistemas, identificando oportunidades de mejora y optimización.
Ofrece gráficos dinámicos y configurables que se adaptan a las necesidades específicas de cada usuario, mejorando la interpretación de los datos.


Sistema de tickets automatizados
Facilita el registro y seguimiento de incidencias o solicitudes de servicio, asegurando un flujo de trabajo organizado y eficiente.
Programación de actividades
Optimiza la distribución y seguimiento de tareas entre los equipos de trabajo, asegurando que cada miembro cumpla sus responsabilidades de manera eficiente.
FUNCIONALIDADES OPERATIVAS


Monitorea y registra automáticamente las alarmas y eventos operativos, facilitando el seguimiento y análisis de situaciones críticas.
Registro de alarmas y eventos




Incluye funcionalidades para monitorear y controlar el inventario de repuestos, asegurando la disponibilidad de los materiales necesarios para el mantenimiento.


FUNCIONALIDADES OPERATIVAS


Permite planificar y visualizar tareas de mantenimiento en una línea de tiempo, asegurando un control eficiente de las actividades programadas.
Implementa mecanismos para gestionar el acceso a las instalaciones, garantizando seguridad y cumplimiento de protocolos y supervisión de cada planta.
Programación de mantenimiento
Gestión de inventario
Control de información y acceso a plantas


ADMINISTRACIÓN CENTRALIZADA
Administra accesos y permisos para cada usuario, asegurando un control granular de las operaciones según los roles asignados.
Gestión de usuarios con roles específicos
Registro de consignas y eventos operativos
Documenta consignas y eventos relevantes, ofreciendo un historial detallado para análisis y auditorías.
Generación de reportes personalizados
Crea reportes adaptados a las necesidades específicas de cada área o usuario, consolidando información clave para una toma de decisiones informada.
